
ȪԴ£ºwww.·Ç·²¹ú¼Ê¡¤com
ä¯ÀÀÁ¿£º
Ðû²¼Ê±¼ä£º2024-08-08
www.·Ç·²¹ú¼Ê¡¤com¹øÂ¯×÷ΪÎÒ¹ú×îÔç¡¢×î´óµÄ´óÐ͵çÕ¾¹øÂ¯¿ÆÑÐÓëÖÆÔì»ùµØ£¬£¬£¬£¬£¬£¬£¬Ê¼ÖÕ¼á³ÖÁ¢ÒìÇý¶¯Éú³¤£¬£¬£¬£¬£¬£¬£¬ÎªÎÒ¹ú¾¼ÃÉç»áÉú³¤×ö³öÁËÖ÷ҪТ˳¡£¡£¡£¡£¡£ÄêÍ·ÒÔÀ´£¬£¬£¬£¬£¬£¬£¬www.·Ç·²¹ú¼Ê¡¤com¹øÂ¯ÉîÈë¹á³¹Âäʵϰ½üƽ×ÜÊé¼ÇÊÓ²ìÁú½Ö÷Òª½²»°¾«Éñ£¬£¬£¬£¬£¬£¬£¬¼ÓËÙÅàÓýÐÂÖÊÉú²úÁ¦£¬£¬£¬£¬£¬£¬£¬Æð¾¢Íƽø¹Å°åÖÆÔìÒµÊý×Ö»¯¡¢ÍøÂ绯¡¢ÖÇÄÜ»¯×ªÐÍÀú³Ì£¬£¬£¬£¬£¬£¬£¬ÏòÖÊÁ¿ÌáÉý¡¢¸ßЧÉú²úÂõ³öÖ÷ÒªÒ»²½¡£¡£¡£¡£¡£
MESϵͳÆ×дÊý×Ö»¯Éú²úÐÂÆªÕÂ

MESϵͳȫ³ÆÎªÉú²úÀú³ÌÖ´ÐÐϵͳ£¬£¬£¬£¬£¬£¬£¬¸Ãϵͳƾ֤Éú²úÐèÇ󼯳ÉÁË»ù´¡Êý¾Ý¡¢Éú²ú×¼±¸¡¢Éú²úÍýÏëµÈ11¸öÊý¾ÝÄ£¿£¿£¿£¿£¿£¿£¿é£¬£¬£¬£¬£¬£¬£¬Í¬Ê±ÓëÏÖÓеÄERP¡¢CAPPµÈϵͳ¾ÙÐÐÊý¾Ý»¥Í¨£¬£¬£¬£¬£¬£¬£¬ÊÇwww.·Ç·²¹ú¼Ê¡¤com¹øÂ¯Éú²úÈ«Á´ÌõÊý×Ö»¯Ó¦ÓõÄÖ÷ÒªÒÀÍС£¡£¡£¡£¡£
ƾ֤²î±ð²úÆ·µÄ²î±ðÉú²ú¹¤Ðò£¬£¬£¬£¬£¬£¬£¬MESϵͳʵÏÖÁËÉú²úÍýÏë×Ô¶¯·ÖÅÉ¡¢Òªº¦½Úµãʵʱ·´Ïì¡¢ÈÈ´¦Öóͷ£²úƷͳһÍýÏë¡¢º¸²ÄÁìÓõ¥×Ô¶¯ÌìÉúµÈÖ÷Òª¹¦Ð§¡£¡£¡£¡£¡£Í¬Ê±£¬£¬£¬£¬£¬£¬£¬MESϵͳÄܹ»½«Ã¿Ò»µÀº¸·ìÓë²Ù×÷Õß¾ÙÐйØÁª£¬£¬£¬£¬£¬£¬£¬×Ô¶¯ÌìÉúº¸½Ó¼ÍÈÎÃüÓÚºóÆÚÖÊÁ¿×·×Ù¡£¡£¡£¡£¡£ÏÖÔÚ£¬£¬£¬£¬£¬£¬£¬ÔÚwww.·Ç·²¹ú¼Ê¡¤com¹øÂ¯Ïà¹Ø²¿·ÖµÄͨÁ¦ÅäºÏÏ£¬£¬£¬£¬£¬£¬£¬MESϵͳÕýʽÔÚÁªÏä·Ö³§Í¶ÈëʹÓ㬣¬£¬£¬£¬£¬£¬ÌáÉýÅɹ¤Ð§ÂÊ30%ÒÔÉÏ¡£¡£¡£¡£¡£
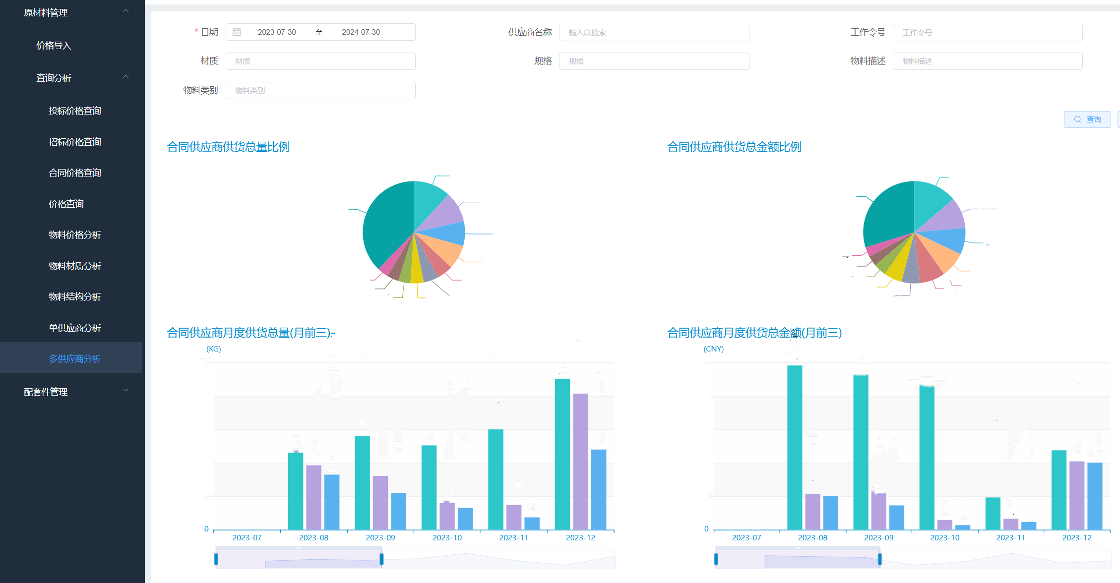
¼ÛÇ®¿âÏµÍ³ÖØËÜÕбê¹ÜÀíÐÂÉú̬

ÃæÁٹŰåÕбê¹ÜÀíÁ÷³ÌÖмÛÇ®ÐÅÏ¢¹Âµº»¯¡¢ÅÌÎÊЧÂʵÍϵÈÍ´µã£¬£¬£¬£¬£¬£¬£¬www.·Ç·²¹ú¼Ê¡¤com¹øÂ¯ÒÀÍÐEIPƽ̨£¬£¬£¬£¬£¬£¬£¬¿ª·¢ÁËÒ»Ì×»ùÓÚ΢·þÎñ¼Ü¹¹µÄ¼ÛÇ®¿âϵͳ£¬£¬£¬£¬£¬£¬£¬ÎªÕбê²É¹º¡¢¹©Ó¦É̼ÛÇ®ÆÊÎöÁ¿Éí¶¨ÖÆÁËÊý¾ÝÅÌÎʼ°ÆÊÎöÒ»Ì廯ƽ̨¡£¡£¡£¡£¡£
¼ÛÇ®¿âϵͳÒÔÊý¾ÝΪÒýÇæ£¬£¬£¬£¬£¬£¬£¬Í»ÆÆÐÅÏ¢±ÚÀÝ£¬£¬£¬£¬£¬£¬£¬¼¯³ÉÁËÕбêÌõÔ¼Ò»¼üµ¼Èë¡¢¹©Ó¦É̼ÛÇ®¾«×¼¶¨Î»¡¢ÎïÁϾù¼Ûת±äÇ÷ÊÆ¶¯Ì¬Õ¹Ê¾µÈ¹¦Ð§£¬£¬£¬£¬£¬£¬£¬½«É¢ÂäÓÚOA¡¢ERP¡¢µç×ÓÉÌÎñƽ̨ÖеÄÕбꡢ²É¹ºµÈÒªº¦¼ÛÇ®ÐÅÏ¢»ã×Üͳһ¹ÜÀí£¬£¬£¬£¬£¬£¬£¬ÊµÏÖÁËÊý¾Ý´ÓË鯬»¯µ½Ò»Ì廯µÄ±¼ÌÚ¡£¡£¡£¡£¡£¼ÛÇ®¿âϵͳµÄÀֳɰ²ÅÅ£¬£¬£¬£¬£¬£¬£¬¼«´óµØÌáÉýÁ˼ÛÇ®Êý¾Ý»ñÈ¡µÄЧÂÊÓë׼ȷÐÔ£¬£¬£¬£¬£¬£¬£¬Ê¹ÕбêÁ÷³Ì͸Ã÷»¯¡¢¸ßЧ»¯£¬£¬£¬£¬£¬£¬£¬ÎªÕбê¹ÜÀí¾öÒéÌṩÁ˼´Ê±¡¢ÖÜÈ«µÄÊý¾ÝÖ§³Ö¡£¡£¡£¡£¡£
Öǻ۵糧ϵͳעÈëתÐÍÉý¼¶Ð»îÁ¦

Ëæ×Å´óÌÆÀ×ÖÝ¡¢·½¼ÒׯµÈÖǻ۵糧ÏîĿͶÈëÓ¦Ó㬣¬£¬£¬£¬£¬£¬www.·Ç·²¹ú¼Ê¡¤com¹øÂ¯Öǻ۵糧ϵͳÒÀ¸½ÆäÀû±ã¿ì½ÝµÄ²Ù×÷ģʽ¡¢¾«×¼×¨ÒµµÄÔËÐÐÖ¸µ¼£¬£¬£¬£¬£¬£¬£¬»ñµÃÁËÊг¡¼°Óû§µÄÆÕ±éÈϿɡ£¡£¡£¡£¡£
Öǻ۵糧ϵͳÖÜÈ«ÆÆ³ý¹øÂ¯Â¯ÌÅÄÚ²¿¡°ºÚÏ»×Ó¡±×´Ì¬£¬£¬£¬£¬£¬£¬£¬Ó¦ÓÃÁ˹øÂ¯Â¯ÄÚÀú³ÌÈýά¿ÉÊÓ»¯¡¢ËĹܱÚÎÂÇå¾²¼à²â¡¢¹øÂ¯Çå¾²¼°ÊÙÃüÕ¹Íû¡¢¹øÂ¯È«Ï¢»¯ÖÇÄÜ´µ»ÒËÄ´óÊÖÒÕ£¬£¬£¬£¬£¬£¬£¬ÊµÏÖÁ˯ÄÚÑÌÆøÒòËØ¡¢ÎÛȾÎïŨ¶È¡¢Â¯ÄÚÇÖÊ´¡¢Ä¥Ë𡢽όºÍÕ´ÎÛµÈÖ÷Òª²ÎÊý¿ÉÊÓ»¯£¬£¬£¬£¬£¬£¬£¬²¢Îª¹øÂ¯ÊÜÈÈÃæ»ý»ÒλÖÃÌṩ¾«×¼Ô¤ÅС£¡£¡£¡£¡£Öǻ۵糧ϵͳΪµç³§ÔËÐÐÖ°Ô±ÌṩÁËÈýάֱ¹ÛµÄÔËÐÐÖ¸µ¼¼Æ»®£¬£¬£¬£¬£¬£¬£¬ÓÐÓÃïÔÌÁË»ú×é·ÇÍýÏëÍ£»£»£»£»£»£»ú´ÎÊý¡£¡£¡£¡£¡£
ÏÖÔÚ£¬£¬£¬£¬£¬£¬£¬www.·Ç·²¹ú¼Ê¡¤com¹øÂ¯ÒÑÀÖ³ÉÇ©Ê𻪵çн®¿¦Ê²µç³§¡¢¹úÄܼªÈȵ糧¡¢¹úͶ±õº£µç³§¡¢´óÌÆ³±Öݵ糧¡¢´óÌÆÂÀËĸ۵糧¡¢»ªµç½ð²ýµç³§6¸öÖǻ۵糧ÏîÄ¿ÌõÔ¼£¬£¬£¬£¬£¬£¬£¬ÀÖ³ÉʵÏÖÁ˹¤Òµ»¯Â䵨¡£¡£¡£¡£¡£
ÏÂÒ»²½£¬£¬£¬£¬£¬£¬£¬www.·Ç·²¹ú¼Ê¡¤com¹øÂ¯½«Ò»Á¬ÌáÉýÊý×Ö»¯¡¢ÖÇÄÜ»¯Ë®Æ½£¬£¬£¬£¬£¬£¬£¬Ò»Ö±Ìá¸ßÆóÒµÉú³¤»îÁ¦ºÍÊг¡¾ºÕùÁ¦£¬£¬£¬£¬£¬£¬£¬È«·½Î»Ìá¸ß¶ÒÏÖÌõÔ¼ÖÊЧ£¬£¬£¬£¬£¬£¬£¬Ê¸Ö¾ÎªÓû§Ìṩ×îÓÅÖʵIJúÆ·£¬£¬£¬£¬£¬£¬£¬Îª¸ßÖÊÁ¿Éú³¤¸³ÖǸ³ÄÜ¡£¡£¡£¡£¡£